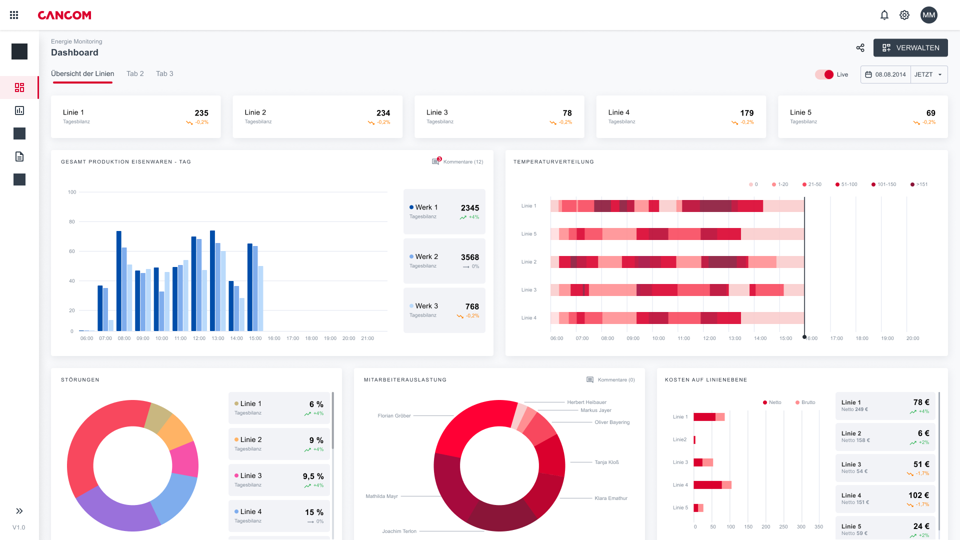
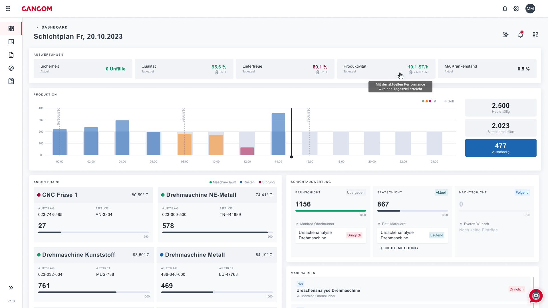
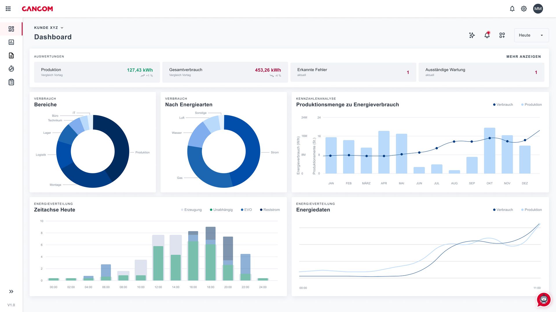
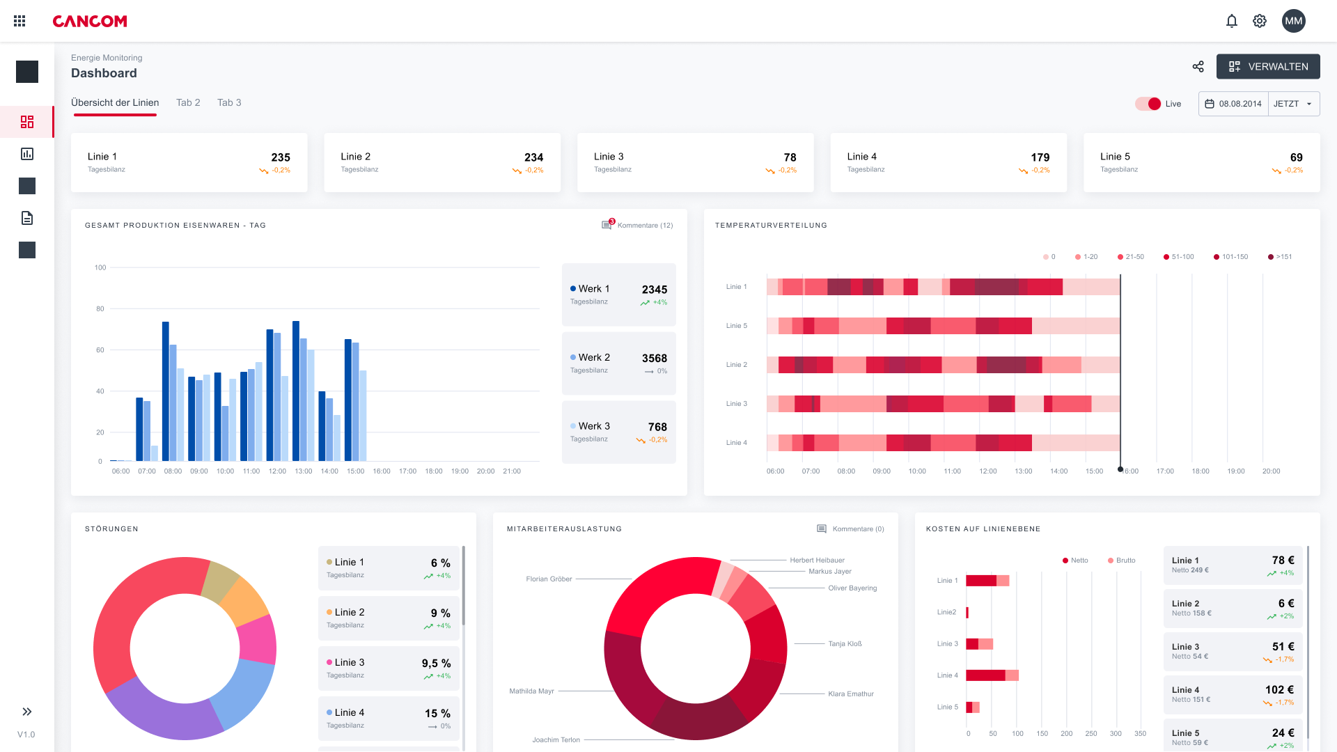
Platforma de date industriale (IDP) de la CANCOM Austria este o platformă centrală de date concepută pentru a maximiza eficiența și transparența în mediile de producție industrială. Aceasta oferă o soluție cuprinzătoare la provocările asociate cu silozurile de date izolate și cu un peisaj IT și OT eterogen. Prin gruparea tuturor datelor relevante într-un sistem centralizat, platforma de date permite integrarea și analiza fără probleme a informațiilor din diferite sisteme sursă și componente de producție.
Platforma de date industriale nu servește doar ca un hub de date pentru fabrică, ci și ca o interfață puternică pentru conectarea diferitelor sisteme IT și OT. Aceasta ajută companiile să creeze rapid și eficient rapoarte personalizate și să automatizeze planificarea proceselor de producție. De asemenea, promovează transformarea IA prin furnizarea de informații în timp real care permit controlul proactiv și optimizarea proceselor de producție.
.png)













